* 홈 > 프로그램 > 의류소도매 > PHPServer Monitor v3.0.1 상세정보 (고유번호:111)
PHPServer Monitor v3.0.1 9.5
카테고리 프로그램/의류소도매
가격 42,000원
적립금 50P
홈페이지 http://cgimall.co.kr
이메일 miiso@nace.com
담당자 김테스트
평점 9.5점 (2 명 참여)
10점 1명
9점 1명
8점 0명
7점 0명
6점 0명
5점 0명
개별랭킹순위 트위터로 보내기신고하기
첨부파일
다운가능기간 제한없음
다운가능회수 1회
옵션선택
결제금액
42,000
즉시구매안됨
장바구니담기안됨
찜하기
구매시 주의사항
구매 완료시 환불이 불가능합니다
OS 지원정보
2.2 이상 특정 기기에서는 지원되지 않을 수 있습니다.
판매등급 LV. 7
다운로드 누적회수
오늘 0
종합 2
현재 카테고리 조회순
1
PHPServer Monitor v3.0.1
2
워드프레스 3.9
3
CMS형 장부활성프로그램
4
HTML2PDF v4.03
5
PHP Mini SQL Admin 1.9.140405
상세설명
펼쳐보기
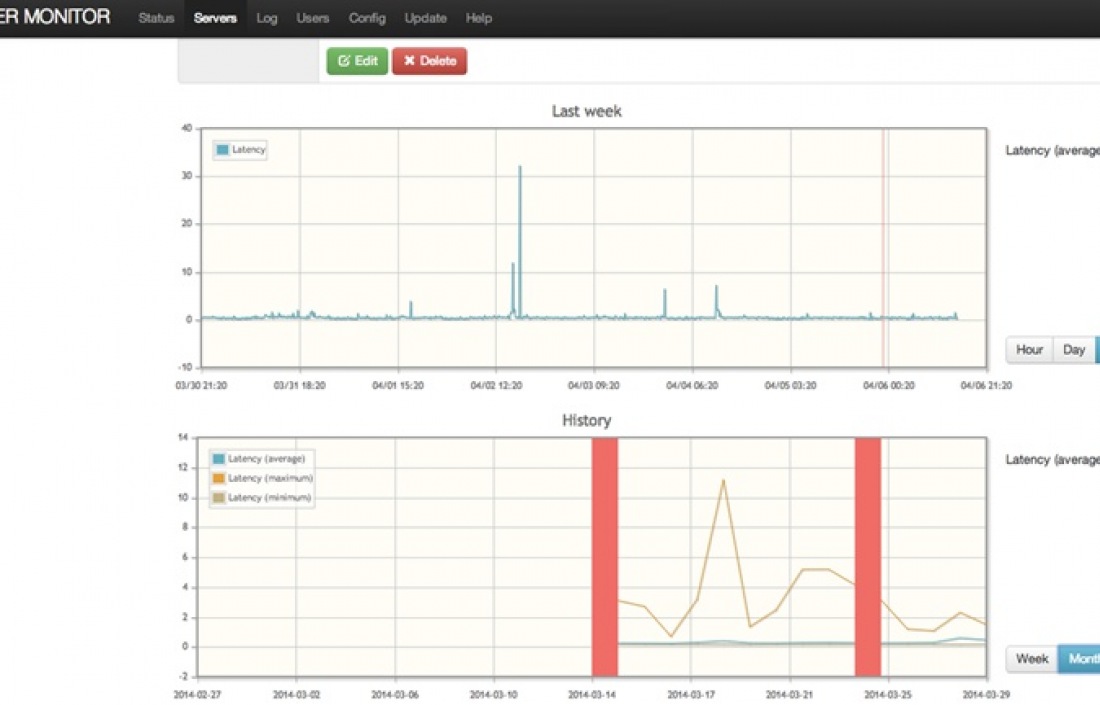
* PHP Server Monitor 소개 - PHP Server Monitor 는 서버가 정상적으로 작동되고 있는지 확인합니다 * 라이센스 - GNU General Public License version 3.0(GPLv3) * 요구사항 - PHP5.3.7+ - CURL, MySQL * 기능 - 웹사이트와 서비스(포트) 모니터링 - 이메일 및 SMS알림 - HTTP 상태 코드 검사 - 정규 표현식 검색 - 로그인 시스템 - 서버 가동 시간 및 대기 시간의 기록 그래프 제공 - 연결오류 통보 - 자동 서버확인 * 설치방법 - 첨부된 압축파일을 압축을 풀고 웹서버에 업로드 합니다 - install.php 파일을 실행합니다 - 자동으로 설치가 되지않을 경우 config.php.sample 파일명을 config.php 로 변경하고 데이터베이스 설정된 값을 사용하는 값으로 변경합니다 이후 install.php 를 다시 실행하면 됩니다
상세이미지
네티즌 평가/점수
9점 (9)
패키지로 살려면 상당히 금액이 많이드는데 저렴하게 구매했네요 ^^
asdf2024-06-03 18:33:44
의견쓰기 찬성 (0) 반대 (0)
10점 (10)
사용하기 편리하네요.. ui도 보기편하고 ^^. 특정기기에서 안돌아간다고 적어주셧는데.. 딱히 안돌아가는
기기가 없는듯
야리2024-06-03 14:22:10
의견쓰기 찬성 (0) 반대 (0)
상품평쓰기 권한없음
현재 카테고리의 프리미엄 콘텐츠